Why CoreStack Outperforms Azure Cloud-Native Services in FinOps

January 30, 2026
Hybrid Cloud & Application Modernization

Guest post by Anaranya Bagchi (CoreStack)

Pellera provides FinOps services to our customers. As we assist our customers in managing their environments, we utilize best-of-breed FinOps tools. Our FinOps Advisors also are available to recommend tools and solutions based on your needs. For our Azure customers, we sought a Cloud Management Platform with functions beyond what Microsoftโ€™s native tools provide. After a long evaluation, we chose CoreStack as the solution to adopt for our customers. Weโ€™ve invited CoreStack to share the benefits and functions of their solution.


With the rapid acceleration of cloud adoption, enterprises are increasingly challenged to manage costs, ensure accountability, and drive financial efficiency across complex multi-cloud environments. While Azure provides cloud-native FinOps capabilities through services like CostManagement+ Billing, Advisor, and Policy, these tools often fall short in delivering the depth, automation, and cross-cloud consistency that enterprises need to thrive.

This is where the CoreStack FinOps platform stands out. CoreStackโ€™s AI-powered, multi-cloud FinOps platform extends far beyond the limitations of Azure-native services, empowering organizations with deeper insights, proactive optimizations, and enterprise-grade governance. Together, we can unlock a new level of financial control and innovation.

Letโ€™s explore how CoreStack compares with Azure across key FinOps dimensions:

1. Cost Visibility & Analytics: How the CoreStack FinOps Platforms Excels

While Azureโ€™s Cost Management + Billing offers basic reports and dashboards, its flexibility remains limited. In contrast, CoreStack empowers your team with a transformative view of your cloud spend.

The CoreStack FinOps platform provides:

  • Configurable, persona-based dashboards tailored for foles like CFO and FinOps Leads, offering detailed drill-downs into tags, SKUs, and resource categories.
  • Multi-cloud cost visibility in a single view, including unified currency support for global enterprises.
  • A detailed BillOps inventory with SKU-level breakdowns and variance analysis.

Advantage: CoreStack enables tailored, business-aligned visibility that Azure-native tools cannot match, giving you the clarity to make strategic decisions with confidence.

2. Cost Optimization: CoreStackโ€™s AI-Driven Edge Over Azure

Azure Advisor offers recommendations, but these are often static and restricted to a limited range of resource types. CoreStack takes optimization further, turning recommendations into powerful, automated actions.

CoreStackโ€™s capabilities for FinOps include:

  • AI/ML-driven recommendations for right-sizing, scheduling, and improving runtime efficiency.
  • Over 400 cost policies addressing idle, orphaned, and under-utilized resources across more than 60 resource types, including PaaS and serverless services like Cosmos DB, SQL DB, and App Services.
  • Automated remediation that can be executed manually, scheduled, or integrated directly into your ServiceNow ITSM workflows.

Advantage: CoreStack goes beyond Azure Advisor with AI-driven intelligence and direct actionability, transforming cost management from a reactive task to a proactive strategy.

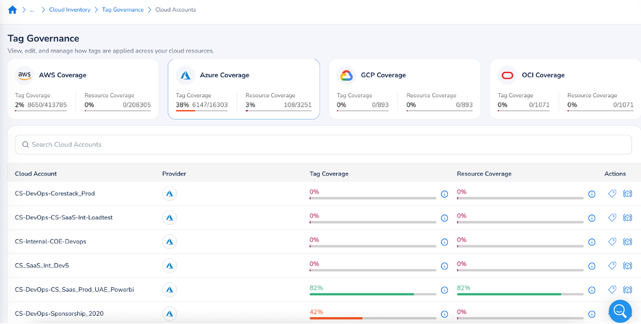
3. Cost Allocation: CoreStackโ€™s Showback and Chargeback Superiority

While Azure supports tagging and policy enforcement, CoreStack takes financial accountability to the next level, delivering true ownership across your organization.

CoreStack ensures precise financial accountability through:

  • Uniform multi-cloud tagging governance with automated violation detection and remediation.
  • Chargeback/showback reporting across departments, teams, and applications for accurate cost ownership.
  • Shared cost allocation for common expenses like networking and support contracts.

Advantage: CoreStack ensures precise cost accountability across multi-cloud environments, reducing financial blind spots and fostering a culture of fiscal responsibility.

4. Anomaly Detection: CoreStackโ€™s AI-Powered FinOps Maturity Insights

While Azure offers anomaly detection, it lacks the tools to help you mature your financial operations. The CoreStack FinOps platform not only identifies issues but also guides your evolution.

CoreStack enhances this process with:

  • AI-driven cost anomaly detection featuring root-cause analysis and seamless ITSM integration.
  • FinOps maturity assessments that highlight gaps, identify violated best practices, and provide clear recommendations for improvement.

Advantage: CoreStack not only detects issues but empowers enterprises to continuously evolve their FinOps practices, turning insights into lasting progress.

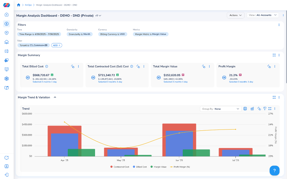
5. BillOps: CoreStackโ€™s Profitability Tools for Service Providers

Azureโ€™s billing tools are focused on usage visibility, but for service providers, that is only half the story. CoreStack transforms this function into a powerful engine for profitability.

CoreStack enables service providers to:

  • Build customized billing engines with markups and discounts for end-customers.
  • Conduct profit-margin analysis for each customer or business unit.

Advantage: CoreStack elevates FinOps from simple cost tracking to strategic profitability management, helping you grow your business.

Conclusion: Why the CoreStack FinOps Platform is the Enterprise Choice

While Azureโ€™s cloud-native services provide a starting point for cost management, they lack the depth, flexibility, and enterprise-readiness that organizations need to excel in todayโ€™s high-velocity, multi-cloud environments.

The CoreStackโ€™s FinOps platform delivers a transformative advantage with:

  • AI/ML-powered insights and automation.
  • Multi-cloud, persona-based visibility.
  • Chargeback-ready cost allocation.
  • Embedded best practices and maturity assessments.

For enterprises looking to optimize costs, improve accountability, and advance their FinOps maturity, CoreStack provides capabilities that go beyond what Azure-native FinOps tools can offer.

Ready to see how our partnership can transform your cloud financial management? Contact us at FinOpsSales@Pellera.com to learn how Pellera can provide your team with access to CoreStack FinOps platform and unlock your cloudโ€™s full potential.

Anaranya Bagchi is a FinOps Solutions Engineer at CoreStack, Seattle, with 14+ years of cloud solutioning experience helping organizations manage and optimize cloud spend.

Follow Us

Recent Posts

Itโ€™s Time to Shift Your Thinking about Virtualization

The worldโ€™s most successful businesses know and trust Red Hat for their market-leading enterprise operating system and application platform solutions. Many also rely on what they bring to the table with best-in-class automation or AI capabilities.ย As enterprise IT...

How to Avoid Overprovisioned IOPs on AWS and Save Costs

By: Kyle Newton The instant availability, scalability, and flexibility of cloud resources are massive benefits to those working in the cloud space, but this ease of access can also lead to major cost inefficiencies for those who may not know all the ins and outs and...

Want To Read More?

You May Also Like…